Guides - Deploying Zabbix through the Linode Marketplace
Quickly deploy a Compute Instance with many various software applications pre-installed and ready to use.
Zabbix is an enterprise-class, open-source, distributed monitoring solution. Designed as an all-in-one monitoring solution, Zabbix can track performance and availability of network servers, devices, services, and other IT resources. Zabbix empowers administrators to quickly respond to incidents with on-screen display capabilities and alerts by email, SMS, or Jabber. Users can also collect, store, manage, and analyze information received from IT infrastructure. Actively used by SMBs and large enterprises across all industries and in almost every country, Zabbix has a robust community driving its continued development.
Deploying a Marketplace App
The Linode Marketplace allows you to easily deploy software on a Compute Instance using the Cloud Manager. See Get Started with Marketplace Apps for complete steps.
Log in to the Cloud Manager and select the Marketplace link from the left navigation menu. This displays the Linode Create page with the Marketplace tab pre-selected.
Under the Select App section, select the app you would like to deploy.
Complete the form by following the steps and advice within the Creating a Compute Instance guide. Depending on the Marketplace App you selected, there may be additional configuration options available. See the Configuration Options section below for compatible distributions, recommended plans, and any additional configuration options available for this Marketplace App.
Click the Create Linode button. Once the Compute Instance has been provisioned and has fully powered on, wait for the software installation to complete. If the instance is powered off or restarted before this time, the software installation will likely fail.
To verify that the app has been fully installed, see Get Started with Marketplace Apps > Verify Installation. Once installed, follow the instructions within the Getting Started After Deployment section to access the application and start using it.
NoteEstimated deployment time: Zabbix should be fully installed within 5-10 minutes after the Compute Instance has finished provisioning.
Configuration Options
- Supported distributions: CentOS 8 Stream
- Recommended minimum plan: All plan types and sizes can be used.
Zabbix Options
- Hostname (required): Enter a hostname for your new instance. See Configure a Custom Hostname for examples.
Getting Started after Deployment
Access your Zabbix App
After Zabbix has finished installing, you must first obtain the login credentials for Zabbix. You can then use these credentials to log in to your Zabbix App via a web browser.
From your terminal, log into your new Compute Instance as the
rootuser with the following command, replacing192.0.2.1with your instance’s IPv4 address:ssh root@192.0.2.1The Zabbix welome banner should appear immediately after logging in. Make a note of the username and password as these are used in a later step.
******************************************************************************** Zabbix frontend credentials: Username: Admin Password: abcdef0123456789 To learn about available professional services, including technical suppport and training, please visit https://www.zabbix.com/services Official Zabbix documentation available at https://www.zabbix.com/documentation/current/ Note! Do not forget to change timezone PHP variable in /etc/php.d/99-zabbix.ini file. ********************************************************************************Access the Zabbix Admin panel by opening a web browser and navigating to the following URL:
http://[ip-address], replacing [ip-address] with the IPv4 address or rDNS domain assigned to your new Compute Instance. See the Managing IP Addresses guide for information on viewing IP addresses.Note
Zabbix uses a self-signed certificate. Because it is not signed by a common Certificate Authority, your browser may warn you about the security of the connection and require you to add a security exception.

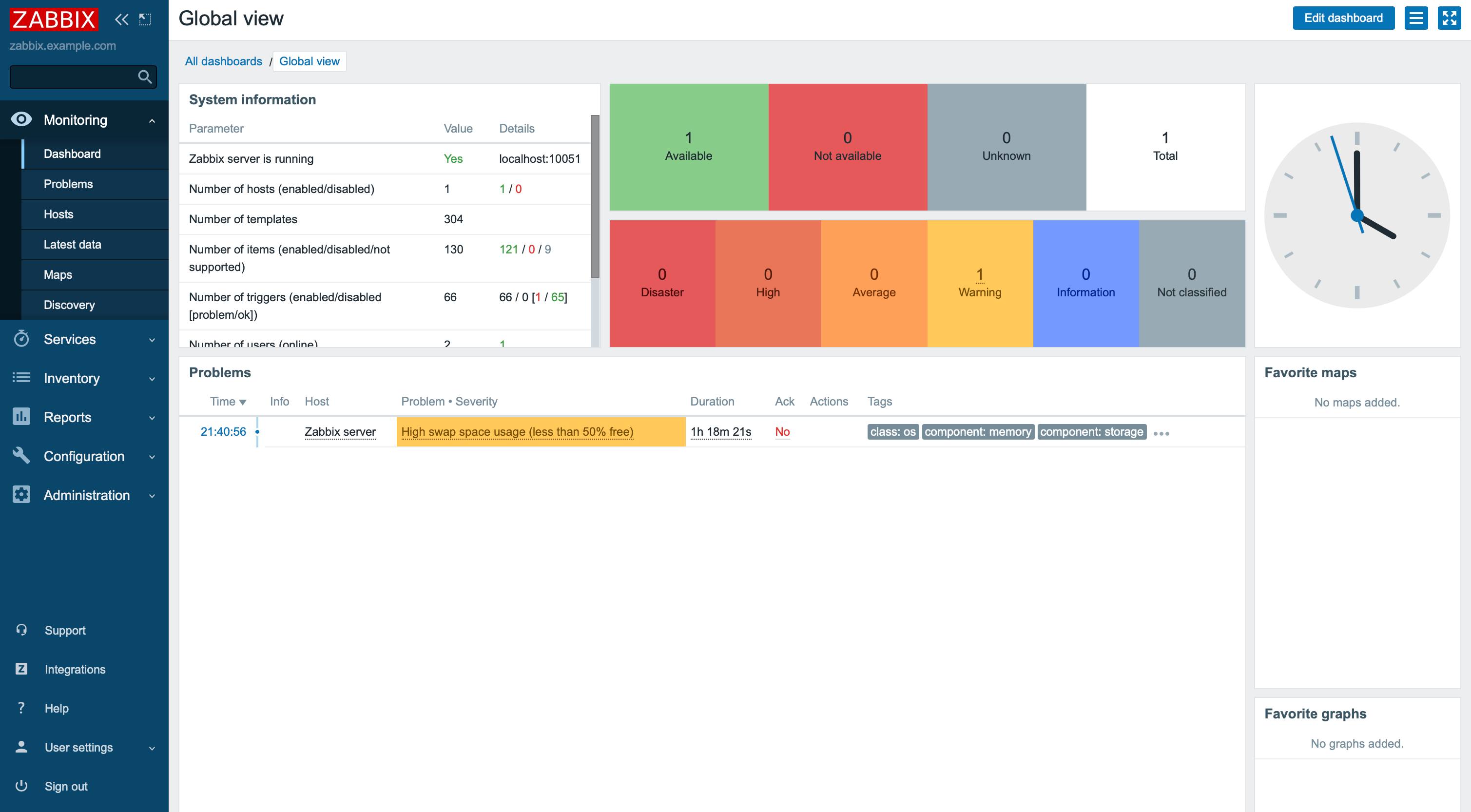
Enter the username and password you obtained in a previous step and then click Sign in to access the Zabbix control panel.


Next Steps
For more on Zabbix, check out the following resources:
NoteCurrently, Linode does not manage software and systems updates for Marketplace Apps. It is up to the user to perform routine maintenance on software deployed in this fashion.
More Information
You may wish to consult the following resources for additional information on this topic. While these are provided in the hope that they will be useful, please note that we cannot vouch for the accuracy or timeliness of externally hosted materials.
This page was originally published on

